清洗性能
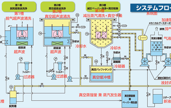
第1槽:脱气超声波+液外摇动、第2槽:真空超声波、第3槽:通过真空蒸汽清洗高效去除油污
采用球面波超声波技术,确保清洗槽内声场均匀分布
第1槽通过槽液外摇动,可提升切屑及异物的清洗效果
第2槽采用真空超声波清洗技术,能够清洗盲孔及贴附零件
干燥性能 & 运行成本优化
凭借富利美独创的真空系统,实现卓越的干燥性能与溶剂回收率。
溶剂消耗量低,大幅降低运行成本
真空泵免维护,相比干式泵故障率更低、可靠性更高
导热油寿命达6000小时(相当于其他厂商3~4倍)
→ 导热油费用、更换频率及停机时间减少至1/3~1/4
安全性能
第1・2槽的液温度严格控制在闪点-10℃以下
第3槽的蒸汽清洗+真空干燥全程在真空环境中完成
泵/电机采用安全增强型防爆规格,且可以配备自动灭火系统
定制化服务、其他
可根据客户需求及质量等级要求,灵活调整以下配置:
篮子尺寸、槽数、蒸馏能力、使用部品(国产/进口)、清洗工艺等
为什么在真空状态(脱气)下,超声波清洗的效果会变好……?
超声波清洗的清洗作用,一般认为是通过空化效应(无数真空气泡)破裂
瞬间产生的强力冲击波直接破坏污垢并使其分散到液体中,从而实现清洗。
通常,在大气压下的溶剂中溶解了大量空气,导致真空气泡的生成效率降低。
本机采用的脱气系统,是在持续保持40kPa真空状态的脱气槽中去除溶剂中的空气,
并将脱气后的溶剂循环至各清洗槽,因此能够始终保持稳定的脱气超声波效果。
碳氢清洗机的应用案例
碳氢化合物清洗机可对各种工业制品发挥出色的清洗效果。
以下是部分典型案例:
| 精密仪器零部件 | 汽车相关零部件 |
| ・机械设备(相机、摄像机等)零部件 | ・汽车各种零部件 |
| ・硬盘零部件 | ・发动机零部件 |
| ・硅晶圆 | ・轴承零部件 |
| ・集成电路(IC) | ・轴类零部件 |
| ・印刷电路板 | ・驱动部件 |
| ・手机、电脑等3C产品零配件 | ・电池结构 |
| 金属零部件 | 机械零部件 |
| ・齿轮 | ・压缩机部件 |
| ・测量部件 | ・机床部件 |
| ・粉末冶金件 | ・阀门 |
| ・各类金属加工件 | ・泵类部件 |
标准规格
| 篮子尺寸(WxDxH)mm | 300x400x200(含把手H350) |
| 本体尺寸(WxDxH)mm | 3600x1770x2340 |
| 设备重量 | 3600kg |
| 清洗方式 | 第1槽:脱气超声波+液外摇动 第2槽:真空超声波 第3槽:真空蒸汽清洗 |
| 超声波 | 第1槽:25KHz 750W、 第2槽:25KHz 1,000W |
| 干燥方法 | 真空干燥(极限真空度≤0.3kPa) |
| 节拍时间 | 5~6分 |
| 真空泵: | 液封式真空泵+加速泵 |
| 溶剂容量 | 390L |
| 进料架・出料架 | 分别有3个洗篮位置 |
13689552363










